In iSpring LMS, an employee can have two managers – a supervisor and a functional manager.

A supervisor manages the work processes of the department.

A functional manager controls not all employee duties but their single function and owns the resources in a specific department, such as IT, engineering, or public relations. In many cases, functional managers don't literally supervise users as far as their responsibilities are concerned, they only supervise their learning.

An employee can be both a supervisor and a functional manager. 

You can assign a supervisor manually, leave a department without a supervisor, or inherit a manager from the parent department.

How to Assign a Functional Manager For a Department

  1. Go to Manage Users and select Departments.

  2. Select a department and click Edit Department.



  3. In the Functional Manager section, select Assign manually and enter the employee’s name. Then, click Save.



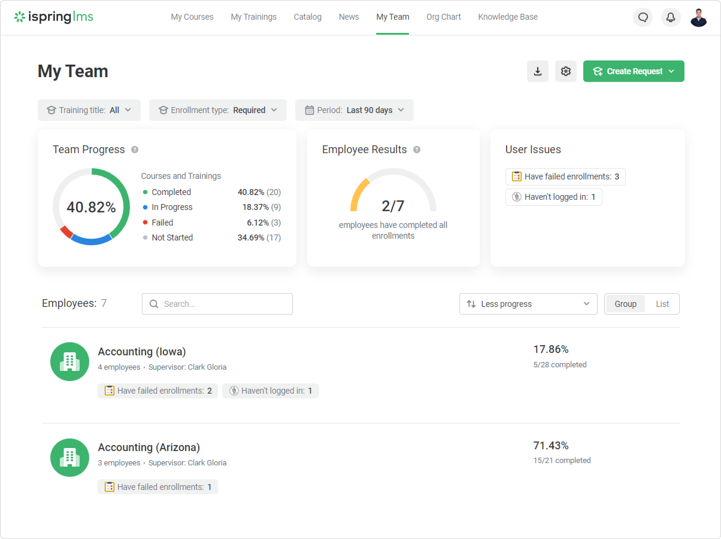
    That’s it! Now the functional manager can track the progress of the department from Arizona on the supervisor’s dashboard.



    The user that you have specified as a functional manager will have the Supervisor role.



    The functional manager will appear on the department card in the Org Chart.




    In order for employees to see the manager in the org chart, check the Functional Manager in the card settings.


How to Assign a Functional Manager For an Employee

  1. In the Manage Users section, select an employee.



  2. In the Functional Manager section, select Assign manually and enter the employee’s name.



  3. Then, click Save.

    Done! Now the functional manager will see the employee on the dashboard.



    If you want the manager to be inherited from the parent department, click on the round arrow.

Access Permissions to Assign a Manager

  • The Department Administrator can assign any user from their managed departments as the Functional Supervisor.

  • The Account Owner or Administrator can assign themselves as the functional manager.

  • The Department Administrator cannot assign themselves as a manager.

  • A department and an employee can have only one functional manager.